Nhu cầu giám sát hiệu năng ứng dụng ngày càng tăng cao trong thời đại công nghệ số. Vì vậy, các công ty và tổ chức phải sử dụng các công cụ quản lý log và giám sát hệ thống để theo dõi và phân tích hoạt động của ứng dụng. Splunk là một trong những công cụ phổ biến nhất trong lĩnh vực này. Trong bài viết này, chúng ta sẽ tìm hiểu về phần mềm này và cách nó được sử dụng để giám sát hiệu năng ứng dụng.
Splunk là gì?
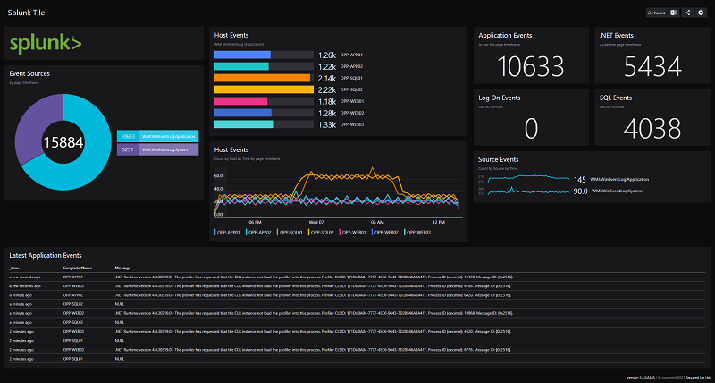
Splunk là một nền tảng phân tích log và giám sát hệ thống. Nó cho phép bạn tập trung và phân tích dữ liệu từ nhiều nguồn khác nhau, bao gồm các ứng dụng, máy chủ, thiết bị mạng, và nhiều hơn nữa. Phần mềm này sẽ giúp bạn tìm kiếm, xem xét và phân tích dữ liệu một cách nhanh chóng và dễ dàng. Bạn có thể sử dụng Splunk để giám sát hiệu năng ứng dụng, phát hiện sự cố và xác định nguyên nhân của chúng.

Tại sao sử dụng Splunk để giám sát hiệu năng ứng dụng?
Splunk được sử dụng rộng rãi trong lĩnh vực giám sát hiệu năng ứng dụng vì nó có thể thu thập và phân tích các loại dữ liệu khác nhau. Có thể xử lý dữ liệu từ các tệp log, cơ sở dữ liệu, thiết bị mạng, ứng dụng web và nhiều hơn nữa. Ngoài ra, Splunk cho phép bạn tạo các báo cáo và biểu đồ để giúp bạn hiểu rõ hơn về hoạt động của ứng dụng của bạn.
Cách sử dụng Splunk để giám sát hiệu năng ứng dụng
- Thu thập dữ liệu: Để giám sát hiệu năng ứng dụng, bạn cần thu thập các thông tin về hoạt động của ứng dụng của mình. Bạn có thể sử dụng các công cụ như Splunk Forwarder để thu thập dữ liệu từ các máy chủ hoặc ứng dụng của mình.
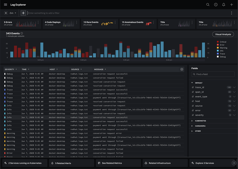
- Phân tích dữ liệu: Sau khi đã thu thập dữ liệu, bạn có thể sử dụng Splunk để phân tích dữ liệu này. Splunk cho phép bạn tìm kiếm, lọc và phân tích dữ liệu một cách nhanh chóng và dễ dàng.
- Tạo báo cáo: Bạn có thể sử dụng Splunk để tạo các báo cáo và biểu đồ để giúp bạn hiểu rõ hơn về hoạt động của ứng dụng của mình. Bạn có thể xác định các vấn đề và tối ưu hoá hiệu suất của ứng dụng của mình từ các báo cáo này.
- Cảnh báo: Phần mềm cho phép bạn thiết lập các cảnh báo để thông báo cho bạn khi có sự cố xảy ra trong ứng dụng của bạn. Bạn có thể thiết lập các cảnh báo cho các trường hợp như ứng dụng bị treohay các yếu tố hiệu năng của ứng dụng đạt mức ngưỡng quá cao.
- Điều tra sự cố: Nếu có sự cố xảy ra trong ứng dụng của bạn, Splunk được sử dụng để phân tích và giải quyết vấn đề này. Bạn có thể sử dụng Splunk để xác định nguyên nhân của sự cố và đưa ra các biện pháp khắc phục.

Những lợi ích của việc sử dụng Splunk để giám sát hiệu năng ứng dụng
- Giúp nâng cao hiệu suất ứng dụng: Sử dụng Splunk để giám sát hiệu năng ứng dụng giúp bạn xác định và giải quyết các vấn đề liên quan đến hiệu suất của ứng dụng. Điều này giúp bạn nâng cao hiệu suất của ứng dụng và cải thiện trải nghiệm của người dùng.
- Tăng độ tin cậy của hệ thống: Splunk cho phép bạn giám sát hoạt động của hệ thống và phát hiện các vấn đề trước khi chúng trở thành vấn đề lớn. Điều này giúp tăng độ tin cậy của hệ thống và giảm thiểu thời gian downtime.
- Tối ưu hóa quản lý log: Splunk giúp tối ưu quản lý log của bạn bằng cách thu thập, phân tích và hiển thị dữ liệu log một cách dễ dàng. Điều này giúp bạn tìm kiếm, theo dõi và giám sát các hoạt động của hệ thống của mình một cách hiệu quả hơn.
- Nâng cao khả năng đáp ứng: Splunk cho phép bạn giám sát các yếu tố hiệu năng của hệ thống và xác định các vấn đề gây ra việc giảm tốc độ đáp ứng của ứng dụng. Điều này giúp bạn cải thiện tốc độ đáp ứng của ứng dụng và cải thiện trải nghiệm của người dùng.

FAQs
Q1. Splunk có thể giám sát được những loại ứng dụng nào?
Splunk có thể giám sát hoạt động của nhiều loại ứng dụng như ứng dụng web, ứng dụng di động, ứng dụng máy tính để bàn, v.v.
Q2. Tôi cần là một chuyên gia kĩ thuật để sử dụng Splunk?
Không, bạn không cần phải là một chuyên gia kĩ thuật để sử dụng Splunk. Tuy nhiên, có thể cần đào tạo và hướng dẫn để sử dụng Splunk hiệu quả.
Q3. Splunk được tích hợp với các công cụ giám sát hiệu năng ứng dụng khác không?
Có, Splunk có thể tích hợp với các công cụ giám sát hiệu năng ứng dụng khác để cung cấp cho bạn một cái nhìn toàn diện hơn về hoạt động của ứng dụng của bạn.
Q4. Splunk có thể giúp tôi giải quyết các sự cố trong ứng dụng của tôi không?
Có, Splunk có thể giúp bạn phân tích và giải quyết các sự cố trong ứng dụng của bạn bằng cách thu thập và phân tích dữ liệu từ nhiều nguồn khác nhau.
Q5. Splunk là một công cụ tốt để giám sát hiệu suất hệ thống phân tán không?
Có, Splunk là một công cụ tốt để giám sát hiệu suất hệ thống phân tán. Nó có thể thu thập và phân tích dữ liệu từ nhiều nguồn khác nhau và cho phép bạn tạo các báo cáo và biểu đồ để giúp bạn hiểu rõ hơn về hoạt động của hệ thống của mình.
Kết luận
Với những lợi ích và tính năng đó, Splunk là một công cụ không thể thiếu trong quản lý và giám sát hiệu năng ứng dụng của một tổ chức hay công ty. Techcare hy vọng bài viết này giúp bạn hiểu rõ hơn về phần mềm và cách nó được sử dụng để giám sát hiệu năng ứng dụng.











